Commergenix 3.0 is now available. This release focuses on a persistent issue in B2B commerce environments where problems often remain hidden until they begin to impact revenue. In many systems, failures do not present themselves clearly. Jobs stop running, logs accumulate errors, search performance degrades, and product data gaps expand without immediate visibility. By the time these issues are discovered, the business impact has already occurred. Commergenix 3.0 addresses this by introducing a unified layer of visibility, control, and AI-assisted operation across the platform.
A new real-time notification system introduces a more active way of managing system events. Instead of relying on teams to periodically review logs or manually check system health, notifications are surfaced as events occur and are organized into a structured workflow. Users can acknowledge individual notifications, silence recurring ones when appropriate, or clear them in bulk using a single action. This creates a more controlled operating environment where issues are recognized early and addressed in a deliberate way, rather than being discovered after downstream effects have already taken hold.
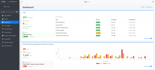
Dashboard experiences across the platform have also been significantly expanded. What were previously static placeholders are now live, data-driven widgets that reflect the current state of the system. Job processing is surfaced through real-time pass and fail rates along with recent activity. Log data highlights error frequency, distribution, and recurring patterns that may indicate systemic issues. Product data visibility includes overall catalog size, enrichment opportunities, and areas where attribute updates are still pending. Search performance is now tied directly to test execution, allowing teams to see pass rates and identify failing scenarios without leaving the dashboard. The result is a single surface where system health can be understood quickly and acted upon with confidence.
All modules within Commergenix are now AI-enabled, introducing a new layer of assistance across core workflows. Instead of simply presenting data, the platform can now help interpret it, highlight anomalies, and guide next actions. In logs, this may include identifying patterns across recurring errors. In jobs, it may involve surfacing failure trends or suggesting areas to investigate. In product data, it can help prioritize enrichment efforts based on impact. In search, it can assist in diagnosing failing tests and identifying relevance gaps. This does not replace human decision-making, but it reduces the effort required to move from observation to action.

The Agentic Images module has also been extended to provide greater operational transparency around AI-driven processes. In many cases, AI capabilities are introduced without clear visibility into usage or cost, making it difficult to manage them at scale. Commergenix now exposes key metrics such as monthly spend, total images generated, and cost per image directly within the dashboard. A live preview of recently generated images provides additional context for output quality. By tying image generation to a defined billing model, teams can expand usage while maintaining financial control and accountability.
Commergenix 3.0 also introduces Price Director, a new module that addresses pricing challenges in industries influenced by commodity volatility. In sectors such as wire and cable, input costs can change frequently while pricing systems often remain static due to reliance on ERP configurations or manual processes. This disconnect can lead to gradual margin erosion over time. Price Director provides a control layer that allows businesses to define how pricing should respond to changes in underlying costs. This may include direct pass-through adjustments, buffered changes to reduce volatility, or blended models that reflect an effective cost approach. By introducing this level of control, organizations can align pricing more closely with market conditions without requiring constant manual intervention.
Additional improvements include a structured maintenance experience that is presented during deployments. When updates are applied, end users are shown clear and consistent messaging that explains the current state of the system. This reduces confusion, limits unnecessary support inquiries, and helps maintain trust during periods of change. While this is a smaller feature compared to others in the release, it plays an important role in how users perceive system stability and reliability.
Taken together, these updates represent a broader shift in how B2B commerce systems are managed. Instead of being treated as static infrastructure that is configured and left alone, these systems are becoming observable, assistive, and responsive. Commergenix 3.0 reflects an approach where visibility is paired with guidance, and where teams are supported in making faster, more informed decisions across their commerce operations.
Commergenix 3.0 is available immediately for existing customers.